Objetivo
O principal objetivo do sistema de filas é gerenciar como um novo atendimento (ticket) será distribuído entre os atendentes de uma equipe. Cada fila define uma ordem de preferência que pode ser orientada pela disponibilidade (status de presença) do atendente.Funcionamento da Distribuição
- Escolha da fila: O sistema verifica se já existe uma fila definida para determinado atendimento. Se não existir, ele procura qual fila seria a melhor opção, geralmente baseada em informações como empreendimento de interesse, tipo de conversa ou detalhes na descrição da fila.
- Obter atendentes da fila: Uma vez identificada a fila, o sistema recupera todos os atendentes disponíveis dentro dela. Se aplicada a Regra de Presença (online, offline e ausente), Escala de Atendimento, ou Persistir proprietário, a fila distribui para o atendente que estiver “disponível” para receber o atendimento.
No momento da distribuição automática, caso não haja atendentes disponíveis para receber o ticket, ele permanecerá na lista de atendimentos apenas para os atendentes dessa mesma fila, podendo ser puxado assim que alguém estiver disponível. Nesse caso, a regra de distribuição automática é interrompida.
- Atribuir o Atendimento: Assim que o atendente é definido, o sistema o registra como responsável por aquele atendimento. Se houver um negócio (deal) vinculado, ele também fica atribuído ao mesmo atendente, possibilitando acompanhamento integral do lead.
- Rotatividade: Após a atribuição, o atendente escolhido passa para o final da ordem de prioridade. Isso evita que sempre o primeiro nome receba todos os chamados, distribuindo melhor a carga de trabalho. Se houver atendentes “offline”, eles permanecem no fim, para que só retornem ao início quando estiverem realmente disponíveis (status “online”).
A opção de criar filas de distribuição é permitida apenas para administradores. O atendente tem uma visualização na plataforma apenas das filas nas quais ele pertence e o status de cada uma delas, de acordo com as regras de distribuição definidas.

Passo a passo para criar uma fila de distribuição
- Acesse o menu Atendimento e clique na opção fila de distribuição

- Na página da fila de distribuição você terá acesso a todas as filas já criadas e para criar uma nova clique no botão Nova fila para iniciar o processo de criação;

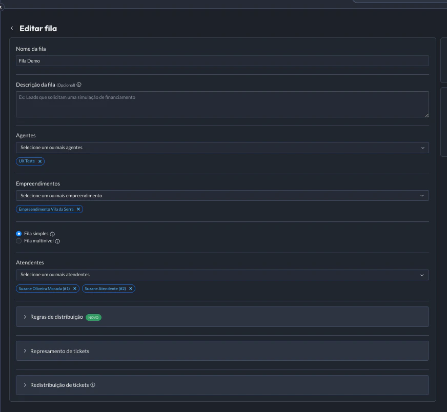
- Você será redirecionado para a página criação da fila, com as seguintes configurações:
- Nome da fila: Escolha um nome claro e representativo para a fila
- Descrição da fila: Descreva de forma clara o propósito da fila
- Vincular a um agente: Selecione um ou mais agentes na qual a fila irá atender
- Vincular empreendimento: Selecione um ou mais empreendimentos de interesse na qual a fila levará em consideração ao escolher a fila ideal
- Tipos de fila: Selecione se será uma fila simples ou multiníveis
- Adicionar atendentes: Selecione os atendentes que receberão tickets/atendimentos naquela fila
- Regras de distribuição: Defina regras de distribuição que o sistema levará em consideração no momento de escolher o atendente
- Represamento de tickets: Escolha represar/acumular atendimentos enquanto não tem atendentes disponíveis, isso fará com que esses tickets sejam distribuídos em um horário específico configurado por você
- Redistribuição de tickets: Defina um tempo limite de resposta ao primeiro contato do atendente com o lead. Caso o atendente não responda o lead com uma primeira mensagem após o tempo configurado, ele é redistribuído para o próximo atendente disponível, criando um novo ticket.

Fila Simples
As filas simples são configuradas com apenas um nível de hierarquia. Todos os atendentes pertencem a um grupo único e as interações são distribuídas igualmente entre eles. Após configurar a fila de distribuição, você será redirecionado para a etapa de definição da posição dos atendentes na fila. É possível alterar essa posição posteriormente em editar fila.
Fila Multiníveis
Nas filas multiníveis, os atendentes são organizados em diferentes níveis hierárquicos ou times. As interações são distribuídas de forma igualitária dentro de cada nível, seguindo as regras para escalar ou redirecionar atendimentos entre os níveis. Após configurar a fila como multinível, será necessário clicar em “Configurar Fila”, e você será redirecionado para a etapa de definição da hierarquia dos atendentes. Faça os ajustes desejados e salve as alterações. Caso necessário, essa hierarquia pode ser modificada posteriormente acessando novamente a opção “Configurar Fila” na página de edição.
Gerenciar a fila de distribuição
Após a criação da fila, você pode acompanhá-la na página principal da fila de distribuição e é possível executar algumas ações, como:- Ver histórico da fila: Visualize registros sobre cada interação e mudanças feitas na configuração da fila com data e responsável. É possível filtrar por ID do ticket ou período em que esse ticket foi distribuído.

- Pausar fila: Caso necessário, é possível pausar temporariamente a distribuição de interações na fila. Isso é útil durante períodos de manutenção ou ajustes no time de atendimento.
- Remover fila: Caso uma fila não seja mais necessária, ela pode ser removida da lista. Antes de excluir uma fila, recomenda-se revisar se não há interações pendentes.
-
Editar fila: Modifique as configurações existentes, incluindo:
- Nome da fila
- Empreendimentos vinculados
- Instâncias vinculadas
- Posições dos atendentes na hierarquia (em filas multiníveis)
- Posições dos atendentes na fila simples
- Adicionar ou remover atendente

Histórico da distribuição
Esse recurso permite que você acompanhe todos os detalhes sobre como as distribuições de atendimento foram realizadas em uma fila específica. Para acessar o histórico, primeiro entre em uma fila específica e clique no botão “Histórico de Distribuição” localizado no canto superior direito da tela. Dados do histórico:- Registro da data e hora do momento em que cada distribuição foi realizada.
- O motivo da distribuição na qual cada atendimento foi atribuído ao destinatário.
- Identifica o atendente ou canal que recebeu a distribuição.
Permissão na Fila de Distribuição
| Ações | Admin | Supervisor | Analista | Atendente |
|---|---|---|---|---|
| Visualizar | Sim | Sim (apenas equipe) | Não | Não |
| Alterar atendentes | Sim | Sim (apenas equipe) | Não | Não |
| Criar | Sim | Não | Não | Não |
| Pausar | Sim | Não | Não | Não |
- Em filas multinível: o admin não pode adicionar o supervisor como pai e filho ao mesmo tempo.
- A árvore pode conter um ou mais supervisores como pais, porém é importante adicionar atendentes como filhos.
- Caso o admin adicione atendentes que não pertencem à equipe do supervisor:
- Os atendentes recebem tickets normalmente.
- Porém, o supervisor não consegue visualizar nem editar essa fila, ficando a gestão sob responsabilidade apenas do admin.
FAQ (Perguntas Frequentes)
É possível editar uma fila após criá-la?
É possível editar uma fila após criá-la?
Sim, você pode editar uma fila a qualquer momento. Isso inclui ajustes no nome, empreendimentos vinculados, posição dos atendentes, regras de distribuição, etc.
O que acontece ao remover uma fila?
O que acontece ao remover uma fila?
Ao remover uma fila, ela é excluída da plataforma e não estará mais disponível para receber interações. Certifique-se de concluir qualquer interação pendente antes de realizar a remoção.
Como resolver problemas de distribuição de interações?
Como resolver problemas de distribuição de interações?
- Verifique se a fila está ativa.
- Confirme se os atendentes estão disponíveis e alocados corretamente.
- Revise as regras de distribuição configuradas na fila.
- Consulte o histórico de alterações para identificar possíveis ajustes recentes.
Posso usar a mesma fila para diferentes instâncias?
Posso usar a mesma fila para diferentes instâncias?
Sim, desde que a instância esteja vinculada à fila e configurada corretamente.