
- Atendente: se refere aos atendentes humanos que realizam os atendimentos os contatos
- Agente: se refere aos agentes de IA que realiza o atendimento com os contatos
- Contatos: sao os leads que entram em contato com nossa IA
Estrutura do Dashboard
O painel e dividido em secoes especificas que facilitam a visualizacao da jornada dos atendimentos e o desempenho da equipe. As principais secoes sao:- Visao Geral: visao consolidada com os principais indicadores da operacao.
- Aguardando Atendimento: mostra os tickets que estao na fila, ainda sem iniciar o atendimento.
- Em Atendimento: exibe os atendimentos que estao acontecendo em tempo real.
- Encerrados: reune o historico de atendimentos finalizados.
Metricas e Conceitos
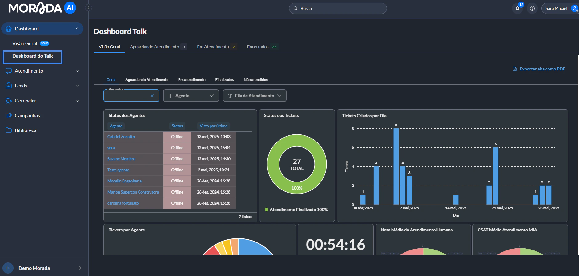
1. Visao Geral
A aba Visao Geral concentra os principais indicadores da operacao, oferecendo uma leitura rapida sobre o status da equipe e o andamento dos atendimentos. Indicadores disponiveis:- Status do Atendente Humano: mostra quais atendentes estao online, ausentes, invisiveis e a informacao do ultimo horario de acesso a plataforma. Alem disso, o dashboard passa a mostrar data e hora da troca de status e a origem da mudanca, incluindo:
- Mudanca automatica para “invisivel” pelo sistema, quando detectamos perda de conexao com o usuario;
- Mudanca manual feita pelo proprio atendente.
- Status dos Tickets: exibe o total de atendimentos que estao em aberto, aguardando na fila de espera ou encerrados.
- Tickets Criados por Dia: apresenta o volume de novos atendimentos abertos diariamente.
- Tickets por Atendente: informa a quantidade de atendimentos distribuidos entre os atendentes da equipe.
- Tempo Medio para Inicio: calcula o tempo medio de espera dos contatos ate que um atendente inicie o atendimento.
- Tempo Medio de Atendimento: mostra quanto tempo, em media, dura cada atendimento, do inicio ao encerramento.
- Nota Media do Atendimento Humano (CSAT): apresenta a satisfacao dos leads ao final dos atendimentos feitos por humanos.
- CSAT Medio do atendimento por IA (CSAT): indica a satisfacao media dos contatos atendidos pela assistente virtual (MIA), permitindo comparar o desempenho humano e o da IA.
2. Estatisticas por atendente
Nesta secao, voce encontra uma visao detalhada do desempenho individual de cada atendente, com foco em metricas operacionais e de qualidade. As informacoes disponiveis incluem:- Total de tickets: numero total de atendimentos realizados pelo atendente.
- Tempo medio de espera: quanto tempo, em media, os leads esperaram antes de serem atendidos por aquele atendente.
- Tempo medio de atendimento: duracao media das conversas conduzidas pelo atendente.
- Nota media recebida: media das avaliacoes do atendente fornecidas pelos contatos ao final dos atendimentos.
3. Aguardando atendimento
Nesta aba, sao listados todos os tickets que ainda nao foram iniciados por um atendente. E uma visao essencial para identificar gargalos e priorizar atendimentos pendentes. Dados exibidos:- Nome do contato/lead: identifica o cliente que aguarda atendimento.
- Atendente atribuido: mostra quem esta responsavel pelo ticket.
- Fila de atendimento: exibe a fila a qual o ticket pertence, se houver.
- Empreendimento: mostra o empreendimento vinculado a conversa (quando aplicavel).
- Data e horario do transbordo: indica quando a IA ou o sistema transferiu o ticket para o atendimento humano.
- Tempo aguardando: mostra ha quanto tempo o ticket esta na fila sem atendimento.
- Origem do ticket: informa se o atendimento veio de uma transferencia da IA, transferencia manual, represamento ou redistribuicao automatica.
- Sinal de alerta: indica tickets que estao ha muito tempo aguardando atendimento.
4. Em atendimento
Aqui sao apresentados os tickets que estao em andamento no momento. Ela permite acompanhar o status das conversas em tempo real e avaliar o andamento dos atendimentos ativos. Dados exibidos: Todos os dados da aba anterior (nome do contato, atendente, fila, empreendimento, origem, etc.), alem de:- Tempo de atendimento: o tempo total desde o inicio da conversa ate o momento atual.
5. Encerrados
Esta aba reune os atendimentos ja finalizados, permitindo uma analise retroativa da operacao e o acompanhamento dos indicadores de qualidade. Dados exibidos: Sao os mesmos das outras abas (nome do contato, atendente, fila, empreendimento, data de encerramento, origem e tempos), servindo para revisoes e auditorias.Exportar Dados
Todos os dados podem ser exportados para analise externa ou construcao de relatorios. Basta acessar os tres pontos dentro de cada quadro. Formatos disponiveis:- CSV
- XLSX (Excel)
- JSON (util para integracoes com dashboards externos ou ferramentas de BI)
Dicas de Uso
- Utilize os filtros combinados (como agente + periodo) para gerar relatorios especificos ou identificar tendencias.
- Monitore com frequencia o tempo medio de atendimento e a nota media para avaliar a performance da equipe.
- Acompanhe os tickets nao iniciados para evitar perdas de leads.
- Compare os dados dos atendimentos humanos com os realizados pela IA para identificar padroes de comportamento, gargalos e oportunidades de melhoria.
Demonstracao Interativa do Dashboard
Se houver qualquer duvida, entre em contato com o suporte da Morada.ai.